2024-06-16
room, booking, layout, settings
The following section explains how to configure rooms, and how to use them to manage bookings in your layout by enabling or disabling specific rooms for reservation.
- You can choose which rooms to make available for booking and which ones to disable.
- Navigate to Computers - Layout and click the “Add Room” button.(Figure 1)
Figure 1
- Once you are in the Rooms section, you can create new rooms by clock ADD or edit existing ones.(Figure 2)
Figure 2
- You will also notice an option labeled "Allow Booking." (Figure 3)
Figure 3
- Select one of the rooms and click the Edit button to change the booking option to Yes or No. (Figure 4)
Figure 4
- Once you have made the changes, click OK and then click save
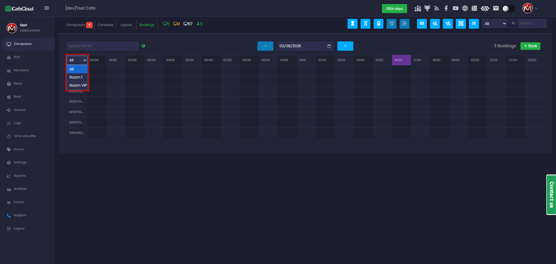
- In the Booking page, only PCs assigned to rooms that allow booking will be shown and available for reservation. (Figure 5)
Figure 5
- If a room is configured to not allow bookings, the Booking option will automatically be disabled on the PC page for the PCs assigned to that room. (Figure 6)
Figure 6






